Joomla
Integreeri AI SmartTalk oma Joomla veebisaidiga, et lisada intelligentne vestlusrobot ja automaatselt sünkroonida oma sisu teadmistebaasi.

1. Eeltingimused
Enne alustamist veenduge, et teil on:
- Aktiivne AI SmartTalk konto
- Administraatori juurdepääs teie Joomla veebisaidile (versioon 6.x)
- cURL lubatud teie serveris
- E-kaubanduse jaoks: HikaShop komponent installitud (valikuline)
2. Plugina allalaadimine
- Logige sisse oma AI SmartTalk kontole
- Liikuge põhimenüüs Integratsioon sektsiooni
- Leidke Joomla sektsioon
- Klõpsake Allalaadimise nuppu, et salvestada plugina ZIP-fail oma arvutisse
3. Installatsioon Joomla's

- Logige sisse oma Joomla administraatori armatuurlauale
- Minge Laiendused > Halda > Installi
- Klõpsake vahekaardil Laadi pakettfail üles
- Valige allalaaditud AI SmartTalk ZIP-fail
- Klõpsake Laadi üles ja installi
- Oodake installatsiooni kinnitusteadet
4. Plugin'i konfigureerimine
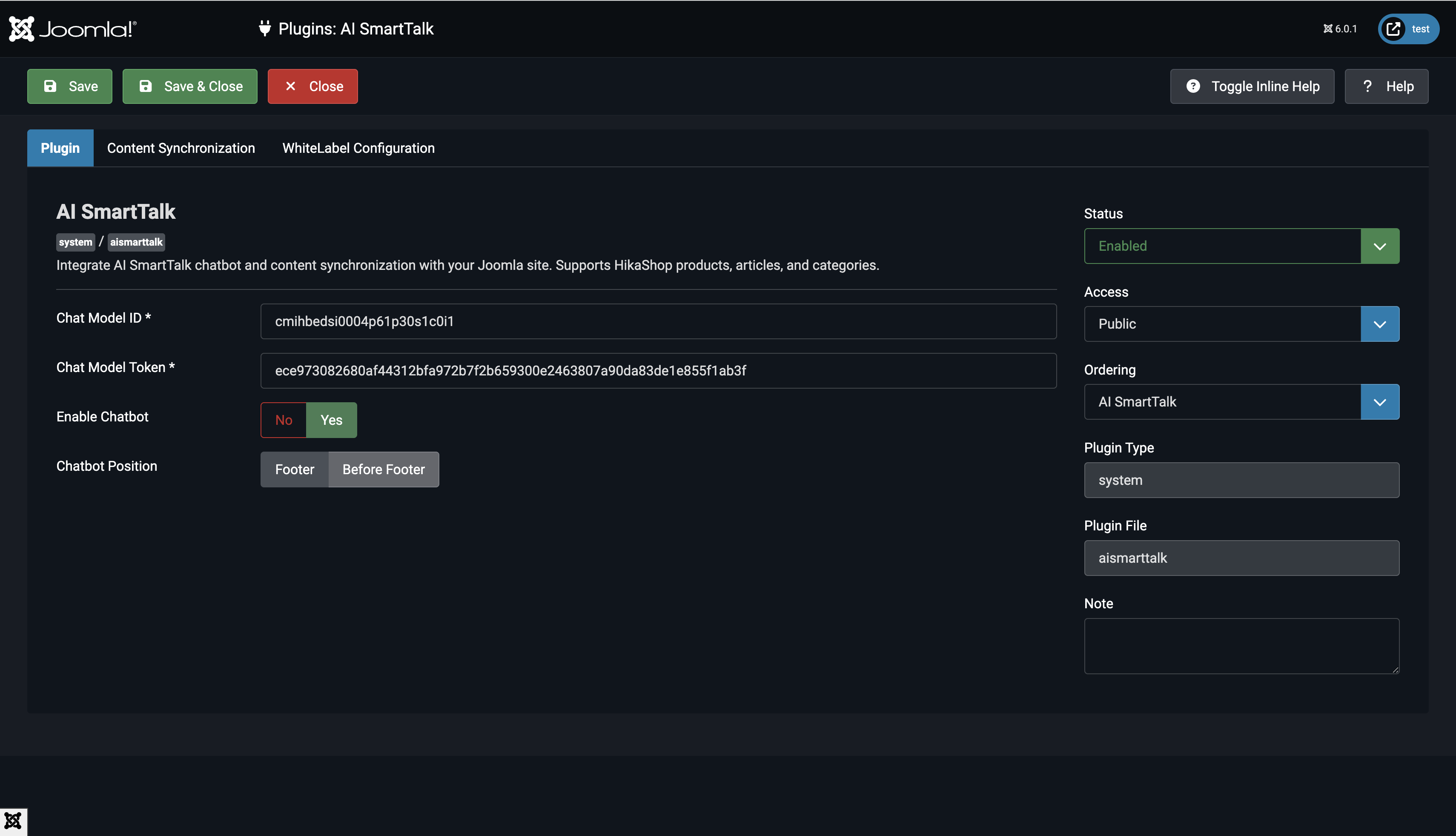
4.1 Plugin'i lubamine

- Mine Extensions > Plugins
- Otsi System - AI SmartTalk
- Klõpsa plugin'i nimele, et avada seaded
- Sea Status väärtuseks Enabled
4.2 Sisesta API mandaadid

- Oma AI SmartTalk kontol mine Integration > Joomla
- Kopeeri Chat Model ID ja Chat Model Token
- Naase Joomla plugin'i seadete juurde
- Kleepe Chat Model ID vastavasse väljasse
- Kleepe Chat Model Token vastavasse väljasse
4.3 Valige sünkroonitavad sisu tüübid

Valige, millist sisu soovite oma juturoboti jaoks sünkroonida:
- Tooted: Sünkroonige HikaShop tooted (nõuab HikaShop'i)
- Artiklid: Sünkroonige Joomla artiklid
- Kategooriad: Sünkroonige Joomla kategooriad
4.4 Konfigureeri Automaatne Sünkroonimine
- Luba Automaatne Sünkroonimine, et automaatselt uuendada oma juturobotit, kui sisu muutub
- Kui see on keelatud, saad käsitsi sünkroonida plugina seadetes
4.5 Kohanda Juturoboti Kuvamist (Valikuline)
- CDN URL: Vaikimisi on
https://cdn.aismarttalk.tech(muuda ainult siis, kui kasutad valge brändiga versiooni) - Iframe'i Positsioon: Vali, kus juturoboti kuvatakse sinu saidil
5. Andmete sünkroniseerimine
Esmane sünkroniseerimine
- Pluginaseadetes klõpsake Salvesta ja sulge
- Plugin sünkroonib automaatselt kogu avaldatud sisu:
- Avaldatud artiklid, millel on avalik juurdepääs
- Avaldatud kategooriad, millel on avalik juurdepääs
- Avaldatud HikaShop tooted, millel on laoseis (kui lubatud)
Automaatne sünkroniseerimine
Kui see on seadistatud, sünkroonib plugin automaatselt:
- Kui salvestate artikli: Sünkroonib kohe, kui see on avaldatud
- Kui uuendate toodet: Sünkroonib, kui see on avaldatud ja laos
- Kui muudate staatust: Eemaldab chatbotist, kui see ei ole avaldatud
Käesolev uuesti sünkroniseerimine
Kogu sünkroniseerimise sundimiseks:
- Avage pluginaseaded
- Klõpsake Salvesta ja sulge
- Kõik sünkroonimata sisu sünkroonitakse automaatselt
6. Integreerimise Kinnitamine
Kontrollige Chatboti Kuvamist

- Külastage oma Joomla veebisaidi esipaneeli
- Otsige chatboti mullit all paremas nurgas
- Klõpsake, et avada vestlusaken
- Chatbot peaks laadima teie konfigureeritud seadistustega
Kontrollige Sünkroonitud Sisu

- Logige sisse oma AI SmartTalk kontole
- Minge jaotisse Teadmised
- Kontrollige, et teie Joomla sisu kuvatakse:
- Artiklid peaksid olema täisteksti kujul
- Tooteid peaksid sisaldama kirjeldused ja üksikasjad
- Kategooriad peaksid olema loetletud
Testige Chatboti
- Esitage küsimus oma Joomla sisu kohta
- Chatbot peaks vastama täpsete andmetega
- Testige päringuid artiklite, toodete või kategooriate kohta, mida olete sünkrooninud
7. Sisu Sünkroniseerimise Käitumine
Mis Sünkroniseeritakse
Artiklid:
- Ainult avaldatud artiklid (
state = 1) - Avalikud või registreeritud juurdepääsutasemed (
access = 1 or 5) - Täielik artikli sisu, sealhulgas sissejuhatav tekst
Tooted (HikaShop):
- Ainult avaldatud tooted
- Tooted, millel on laos kaupa (kogus > 0 või piiramatud varud)
- Toote kirjeldused, hinnad ja üksikasjad
Kategooriad:
- Ainult avaldatud kategooriad
- Avalikud või registreeritud juurdepääsutasemed
- Kategooria kirjeldused
Mis Eemaldatakse
Sisu eemaldatakse automaatselt vestlusroboti juurest, kui:
- Artikkel on avaldamata
- Toode on laost otsas
- Toode on avaldamata
- Kategooria on avaldamata
8. Tõrkeotsing
Vestlusrobot ei ilmu saidile
- Kontrollige, et plugin on Lubatud
- Veenduge, et Vestlusmudeli ID on õigesti sisestatud
- Tühjendage oma Joomla vahemälu: Süsteem > Tühjenda vahemälu
- Kontrollige brauseri konsoolis JavaScripti vigu
Sisu ei sünkroniseeru
- Veenduge, et Automaatne sünkroonimine on lubatud pluginate seadetes
- Kontrollige, et sisu on avaldatud ja tal on avalik juurdepääs
- Toote puhul veenduge, et neil on laos saadaval
- Kontrollige serveri vealogisid cURL või ühenduse probleemide jaoks
Toote sünkroonimine ei toimi
- Veenduge, et HikaShop on installitud ja aktiveeritud
- Kontrollige, et tooted on avaldatud ja laos
- Veenduge, et seadetes on valitud "Tooted" sisu tüüp
API ühenduse vead
- Veenduge, et Vestlusmudeli Token on õige
- Kontrollige, et teie server lubab väljuvaid HTTPS-ühendusi
- Veenduge, et cURL laiendus on PHP-s lubatud
- Testige API ühenduvust serveri käsurealt
9. Plugin'i eemaldamine
Kui peate plugin'i eemaldama:
- Plugin eemaldab automaatselt:
- Eemaldage sünkroonimise jälgimise veerud andmebaasi tabelitest
- Kustutage kõik sünkroonitud sisu AI SmartTalk'ist
- Minge Extensions > Manage > Manage
- Otsige AI SmartTalk
- Klõpsake ruudul ja klõpsake Uninstall
10. Järeldus
Olete edukalt:
- Paigaldanud AI SmartTalk plugin'i Joomla's
- Ühendatud oma saidi AI SmartTalk chatbot'iga
- Konfigureerinud automaatse sisu sünkroonimise
- Lisanud oma veebisaidile intelligentse chatbot'i
Teie külastajad saavad nüüd 24/7 koheseid vastuseid teie sisu, toodete ja teenuste kohta AI-põhise chatbot'i kaudu.
Toetuse saamiseks võtke meiega ühendust aadressil contact+support@aismarttalk.tech