Joomla
Integra AI SmartTalk con tu sitio web de Joomla para añadir un chatbot inteligente y sincronizar automáticamente tu contenido con tu base de conocimientos.

1. Prerrequisitos
Antes de comenzar, asegúrate de tener:
- Una cuenta activa de AI SmartTalk
- Acceso de administrador a tu sitio web de Joomla (versión 6.x)
- cURL habilitado en tu servidor
- Para comercio electrónico: componente HikaShop instalado (opcional)
2. Descargando el Plugin
- Inicia sesión en tu cuenta de AI SmartTalk
- Navega a Integración en el menú principal
- Encuentra la sección Joomla
- Haz clic en el botón Descargar para guardar el archivo ZIP del plugin en tu computadora
3. Instalación en Joomla

- Inicie sesión en su panel de administración de Joomla
- Vaya a Extensiones > Gestionar > Instalar
- Haga clic en la pestaña Subir archivo del paquete
- Seleccione el archivo ZIP de AI SmartTalk que descargó
- Haga clic en Subir e instalar
- Espere el mensaje de confirmación de la instalación
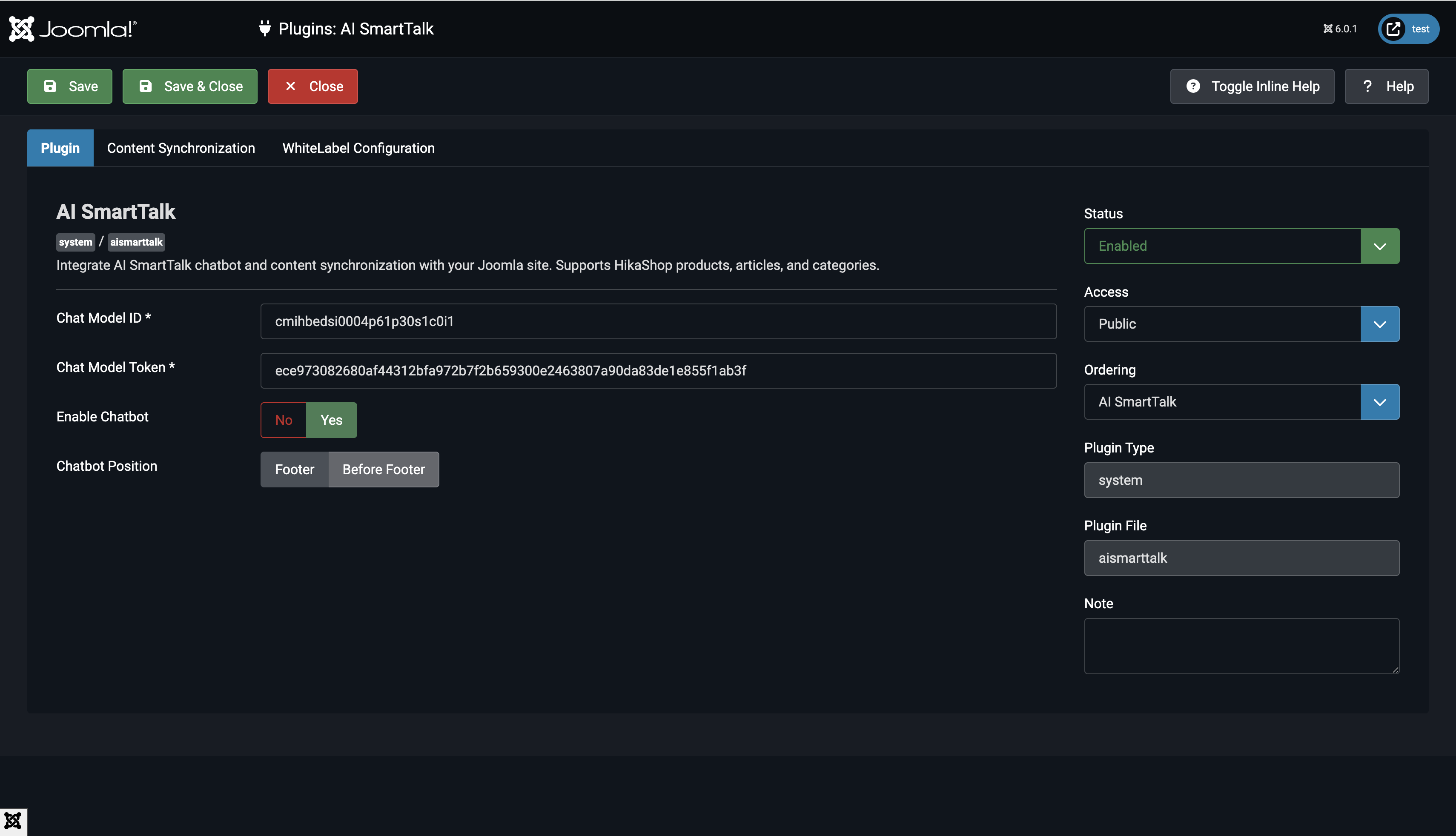
4. Configuración del Plugin
4.1 Habilitar el Plugin

- Ve a Extensiones > Plugins
- Busca System - AI SmartTalk
- Haz clic en el nombre del plugin para abrir la configuración
- Establece Estado en Habilitado
4.2 Ingresar Credenciales de API

- En tu cuenta de AI SmartTalk, ve a Integración > Joomla
- Copia el Chat Model ID y el Chat Model Token
- Regresa a la configuración del plugin de Joomla
- Pega el Chat Model ID en el campo correspondiente
- Pega el Chat Model Token en el campo correspondiente
4.3 Elegir Tipos de Contenido para Sincronizar

Selecciona qué contenido deseas sincronizar con tu chatbot:
- Productos: Sincronizar productos de HikaShop (requiere HikaShop)
- Artículos: Sincronizar artículos de Joomla
- Categorías: Sincronizar categorías de Joomla
4.4 Configurar Auto-Sincronización
- Habilita Auto Sincronización para actualizar automáticamente tu chatbot cuando el contenido cambie
- Cuando está deshabilitado, puedes sincronizar manualmente desde la configuración del plugin
4.5 Personalizar la Visualización del Chatbot (Opcional)
- URL del CDN: El predeterminado es
https://cdn.aismarttalk.tech(cambia solo si usas la versión de marca blanca) - Posición del Iframe: Elige dónde aparecerá el chatbot en tu sitio
5. Sincronización de Datos
Sincronización Inicial
- En la configuración del plugin, haz clic en Guardar y Cerrar
- El plugin sincronizará automáticamente todo el contenido publicado:
- Artículos publicados con acceso público
- Categorías publicadas con acceso público
- Productos de HikaShop publicados con stock (si está habilitado)
Sincronización Automática
Una vez configurado, el plugin sincroniza automáticamente:
- Cuando guardas un artículo: Se sincroniza inmediatamente si está publicado
- Cuando actualizas un producto: Se sincroniza si está publicado y en stock
- Cuando cambias el estado: Se elimina del chatbot si no está publicado
Re-sincronización Manual
Para forzar una re-sincronización completa:
- Abre la configuración del plugin
- Haz clic en Guardar y Cerrar
- Todo el contenido no sincronizado se sincronizará automáticamente
6. Verificando la Integración
Verifica la Visualización del Chatbot

- Visita el frontend de tu sitio web de Joomla
- Busca la burbuja del chatbot en la esquina inferior derecha
- Haz clic para abrir la ventana del chat
- El chatbot debería cargarse con tus configuraciones configuradas
Verifica el Contenido Sincronizado

- Inicia sesión en tu cuenta de AI SmartTalk
- Ve a la sección de Conocimientos
- Verifica que tu contenido de Joomla aparezca:
- Los artículos deberían mostrarse con su texto completo
- Los productos deberían incluir descripciones y detalles
- Las categorías deberían estar listadas
Prueba el Chatbot
- Haz una pregunta sobre tu contenido de Joomla
- El chatbot debería responder con información precisa
- Prueba consultas sobre artículos, productos o categorías que hayas sincronizado
7. Comportamiento de Sincronización de Contenido
Qué se Sincroniza
Artículos:
- Solo artículos publicados (
state = 1) - Niveles de acceso públicos o registrados (
access = 1 o 5) - Contenido completo del artículo, incluyendo texto introductorio
Productos (HikaShop):
- Solo productos publicados
- Productos con stock (cantidad > 0 o stock ilimitado)
- Descripciones de productos, precios y detalles
Categorías:
- Solo categorías publicadas
- Niveles de acceso públicos o registrados
- Descripciones de categorías
Qué se Elimina
El contenido se elimina automáticamente del chatbot cuando:
- Un artículo es despublicado
- Un producto se queda sin stock
- Un producto es despublicado
- Una categoría es despublicada
8. Solución de problemas
El chatbot no aparece en el sitio
- Verifica que el plugin esté Habilitado
- Asegúrate de que el ID del modelo de chat esté ingresado correctamente
- Limpia la caché de Joomla: Sistema > Limpiar caché
- Revisa la consola del navegador en busca de errores de JavaScript
El contenido no se está sincronizando
- Asegúrate de que Sincronización automática esté habilitada en la configuración del plugin
- Verifica que el contenido esté publicado y tenga acceso público
- Para productos, verifica que tengan stock disponible
- Revisa los registros de errores del servidor en busca de problemas de cURL o de conexión
La sincronización de productos no funciona
- Verifica que HikaShop esté instalado y activado
- Asegúrate de que los productos estén publicados y en stock
- Asegúrate de que el tipo de contenido "Productos" esté seleccionado en la configuración
Errores de conexión API
- Verifica que el Token del modelo de chat sea correcto
- Asegúrate de que tu servidor permita conexiones HTTPS salientes
- Asegúrate de que la extensión cURL esté habilitada en PHP
- Prueba la conectividad de la API desde la línea de comandos del servidor
9. Desinstalación del Plugin
Si necesitas eliminar el plugin:
- El plugin limpiará automáticamente:
- Eliminar columnas de seguimiento de sincronización de las tablas de la base de datos
- Eliminar todo el contenido sincronizado de AI SmartTalk
- Ve a Extensiones > Gestionar > Gestionar
- Busca AI SmartTalk
- Marca la casilla y haz clic en Desinstalar
10. Conclusión
Has logrado con éxito:
- Instalar el plugin AI SmartTalk en Joomla
- Conectar tu sitio a tu chatbot AI SmartTalk
- Configurar la sincronización automática de contenido
- Agregar un chatbot inteligente a tu sitio web
Tus visitantes ahora pueden obtener respuestas instantáneas sobre tu contenido, productos y servicios 24/7 a través del chatbot impulsado por IA.
Para soporte, contáctanos en contact+support@aismarttalk.tech