Joomla
Intégrez AI SmartTalk à votre site Joomla pour ajouter un chatbot intelligent et synchroniser automatiquement votre contenu avec votre base de connaissances.

1. Prérequis
Avant de commencer, assurez-vous d'avoir :
- Un compte AI SmartTalk actif
- Un accès administrateur à votre site Joomla (version 6.x)
- cURL activé sur votre serveur
- Pour le commerce électronique : composant HikaShop installé (optionnel)
2. Téléchargement du Plugin
- Connectez-vous à votre compte AI SmartTalk
- Accédez à Intégration dans le menu principal
- Trouvez la section Joomla
- Cliquez sur le bouton Télécharger pour enregistrer le fichier ZIP du plugin sur votre ordinateur
3. Installation sur Joomla

- Connectez-vous à votre tableau de bord administrateur Joomla
- Allez dans Extensions > Gérer > Installer
- Cliquez sur l'onglet Télécharger le fichier du package
- Sélectionnez le fichier ZIP AI SmartTalk que vous avez téléchargé
- Cliquez sur Télécharger et Installer
- Attendez le message de confirmation de l'installation
4. Configuration du Plugin
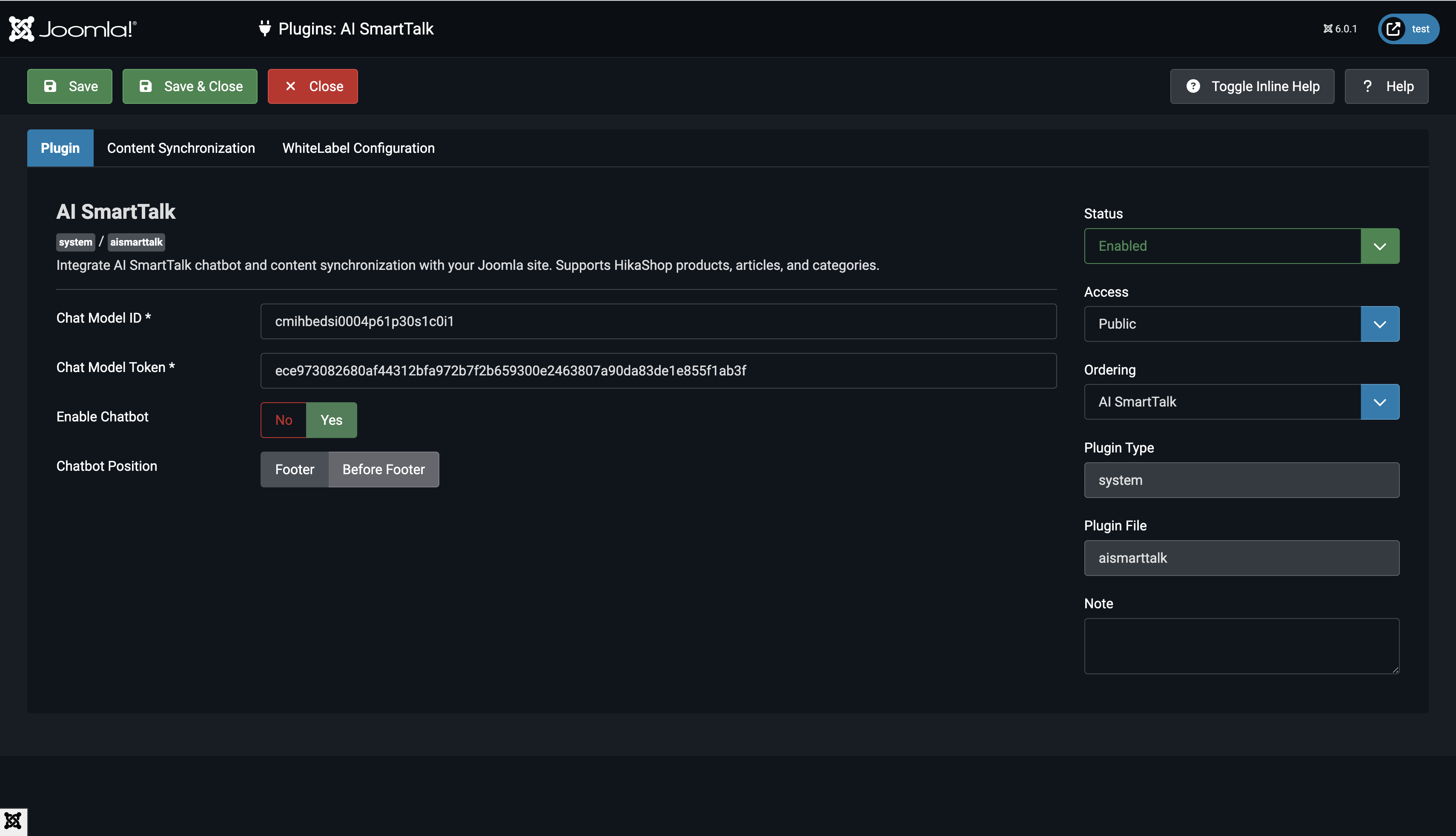
4.1 Activer le Plugin

- Allez dans Extensions > Plugins
- Recherchez System - AI SmartTalk
- Cliquez sur le nom du plugin pour ouvrir les paramètres
- Réglez le Statut sur Activé
4.2 Saisir les Identifiants API

- Dans votre compte AI SmartTalk, allez dans Intégration > Joomla
- Copiez l'ID du Modèle de Chat et le Token du Modèle de Chat
- Retournez aux paramètres du plugin Joomla
- Collez l'ID du Modèle de Chat dans le champ correspondant
- Collez le Token du Modèle de Chat dans le champ correspondant
4.3 Choisir les Types de Contenu à Synchroniser

Sélectionnez le contenu que vous souhaitez synchroniser avec votre chatbot :
- Produits : Synchroniser les produits HikaShop (nécessite HikaShop)
- Articles : Synchroniser les articles Joomla
- Catégories : Synchroniser les catégories Joomla
4.4 Configurer la synchronisation automatique
- Activez la synchronisation automatique pour mettre à jour automatiquement votre chatbot lorsque le contenu change
- Lorsqu'elle est désactivée, vous pouvez synchroniser manuellement depuis les paramètres du plugin
4.5 Personnaliser l'affichage du chatbot (optionnel)
- URL CDN : Par défaut, c'est
https://cdn.aismarttalk.tech(changez uniquement si vous utilisez la version en marque blanche) - Position de l'Iframe : Choisissez où le chatbot apparaît sur votre site
5. Synchronisation des données
Synchronisation initiale
- Dans les paramètres du plugin, cliquez sur Enregistrer et fermer
- Le plugin synchronisera automatiquement tout le contenu publié :
- Articles publiés avec accès public
- Catégories publiées avec accès public
- Produits HikaShop publiés avec stock (si activé)
Synchronisation automatique
Une fois configuré, le plugin synchronise automatiquement :
- Lorsque vous enregistrez un article : Synchronisation immédiate si publié
- Lorsque vous mettez à jour un produit : Synchronisation si publié et en stock
- Lorsque vous changez de statut : Retire du chatbot si non publié
Re-synchronisation manuelle
Pour forcer une re-synchronisation complète :
- Ouvrez les paramètres du plugin
- Cliquez sur Enregistrer et fermer
- Tout contenu non synchronisé sera synchronisé automatiquement
6. Vérification de l'Intégration
Vérifiez l'Affichage du Chatbot

- Visitez le frontend de votre site Joomla
- Recherchez la bulle du chatbot dans le coin inférieur droit
- Cliquez pour ouvrir la fenêtre de chat
- Le chatbot devrait se charger avec vos paramètres configurés
Vérifiez le Contenu Synchronisé

- Connectez-vous à votre compte AI SmartTalk
- Allez dans la section Knowledge
- Vérifiez que votre contenu Joomla apparaît :
- Les articles devraient s'afficher avec leur texte complet
- Les produits devraient inclure des descriptions et des détails
- Les catégories devraient être listées
Testez le Chatbot
- Posez une question sur votre contenu Joomla
- Le chatbot devrait répondre avec des informations précises
- Testez des requêtes sur des articles, des produits ou des catégories que vous avez synchronisés
7. Comportement de Synchronisation du Contenu
Ce qui est Synchronisé
Articles :
- Articles publiés uniquement (
state = 1) - Niveaux d'accès publics ou enregistrés (
access = 1 ou 5) - Contenu complet de l'article, y compris le texte d'introduction
Produits (HikaShop) :
- Produits publiés uniquement
- Produits en stock (quantité > 0 ou stock illimité)
- Descriptions, prix et détails des produits
Catégories :
- Catégories publiées uniquement
- Niveaux d'accès publics ou enregistrés
- Descriptions des catégories
Ce qui est Supprimé
Le contenu est automatiquement supprimé du chatbot lorsque :
- Un article est dépublié
- Un produit est en rupture de stock
- Un produit est dépublié
- Une catégorie est dépubliée
8. Dépannage
Le chatbot n'apparaît pas sur le site
- Vérifiez que le plugin est Activé
- Vérifiez que l'ID du modèle de chat est correctement saisi
- Videz le cache de Joomla : Système > Vider le cache
- Vérifiez la console du navigateur pour les erreurs JavaScript
Le contenu ne se synchronise pas
- Assurez-vous que la synchronisation automatique est activée dans les paramètres du plugin
- Vérifiez que le contenu est publié et a un accès public
- Pour les produits, vérifiez qu'ils ont du stock disponible
- Vérifiez les journaux d'erreurs du serveur pour des problèmes de cURL ou de connexion
La synchronisation des produits ne fonctionne pas
- Vérifiez que HikaShop est installé et activé
- Vérifiez que les produits sont publiés et en stock
- Assurez-vous que le type de contenu "Produits" est sélectionné dans les paramètres
Erreurs de connexion API
- Vérifiez que le Jeton du modèle de chat est correct
- Vérifiez que votre serveur autorise les connexions HTTPS sortantes
- Assurez-vous que l'extension cURL est activée dans PHP
- Testez la connectivité API depuis la ligne de commande du serveur
9. Désinstallation du plugin
Si vous devez supprimer le plugin :
- Le plugin nettoiera automatiquement :
- Supprimer les colonnes de suivi de synchronisation des tables de la base de données
- Supprimer tout le contenu synchronisé de AI SmartTalk
- Allez dans Extensions > Gérer > Gérer
- Recherchez AI SmartTalk
- Cochez la case et cliquez sur Désinstaller
10. Conclusion
Vous avez réussi à :
- Installer le plugin AI SmartTalk sur Joomla
- Connecter votre site à votre chatbot AI SmartTalk
- Configurer la synchronisation automatique du contenu
- Ajouter un chatbot intelligent à votre site web
Vos visiteurs peuvent désormais obtenir des réponses instantanées concernant votre contenu, vos produits et vos services 24/7 grâce au chatbot alimenté par l'IA.
Pour toute assistance, contactez-nous à contact+support@aismarttalk.tech