Joomla
Integre o AI SmartTalk com seu site Joomla para adicionar um chatbot inteligente e sincronizar automaticamente seu conteúdo com sua base de conhecimento.

1. Pré-requisitos
Antes de começar, certifique-se de que você tenha:
- Uma conta ativa do AI SmartTalk
- Acesso de administrador ao seu site Joomla (versão 6.x)
- cURL habilitado em seu servidor
- Para e-commerce: componente HikaShop instalado (opcional)
2. Baixando o Plugin
- Faça login na sua conta do AI SmartTalk
- Navegue até Integração no menu principal
- Encontre a seção Joomla
- Clique no botão Baixar para salvar o arquivo ZIP do plugin em seu computador
3. Instalação no Joomla

- Faça login no seu painel de administração do Joomla
- Vá para Extensões > Gerenciar > Instalar
- Clique na aba Carregar Arquivo do Pacote
- Selecione o arquivo ZIP do AI SmartTalk que você baixou
- Clique em Carregar e Instalar
- Aguarde a mensagem de confirmação da instalação
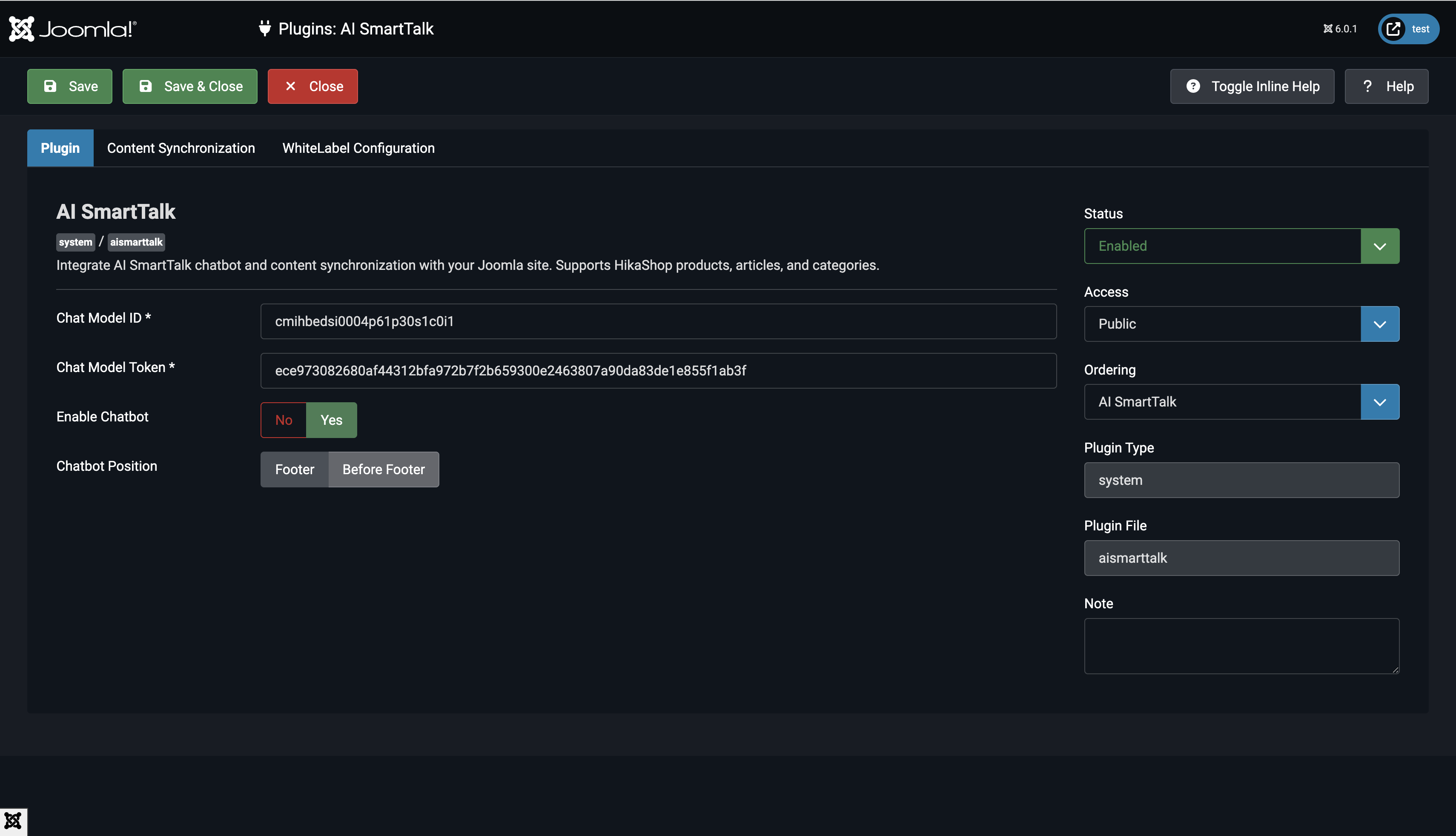
4. Configurando o Plugin
4.1 Ativar o Plugin

- Vá para Extensões > Plugins
- Pesquise por System - AI SmartTalk
- Clique no nome do plugin para abrir as configurações
- Defina Status como Ativado
4.2 Inserir Credenciais da API

- Na sua conta do AI SmartTalk, vá para Integração > Joomla
- Copie o ID do Modelo de Chat e o Token do Modelo de Chat
- Retorne às configurações do plugin Joomla
- Cole o ID do Modelo de Chat no campo correspondente
- Cole o Token do Modelo de Chat no campo correspondente
4.3 Escolher Tipos de Conteúdo para Sincronizar

Selecione quais conteúdos você deseja sincronizar com seu chatbot:
- Produtos: Sincronizar produtos do HikaShop (requer HikaShop)
- Artigos: Sincronizar artigos do Joomla
- Categorias: Sincronizar categorias do Joomla
4.4 Configurar Auto-Sync
- Ative Auto Sync para atualizar automaticamente seu chatbot quando o conteúdo mudar
- Quando desativado, você pode sincronizar manualmente a partir das configurações do plugin
4.5 Personalizar Exibição do Chatbot (Opcional)
- CDN URL: O padrão é
https://cdn.aismarttalk.tech(mude apenas se estiver usando a versão com marca branca) - Posição do Iframe: Escolha onde o chatbot aparecerá em seu site
5. Sincronização de Dados
Sincronização Inicial
- Nas configurações do plugin, clique em Salvar & Fechar
- O plugin sincronizará automaticamente todo o conteúdo publicado:
- Artigos publicados com acesso público
- Categorias publicadas com acesso público
- Produtos HikaShop publicados com estoque (se habilitado)
Sincronização Automática
Uma vez configurado, o plugin sincroniza automaticamente:
- Quando você salva um artigo: Sincroniza imediatamente se publicado
- Quando você atualiza um produto: Sincroniza se publicado e em estoque
- Quando você muda o status: Remove do chatbot se não publicado
Re-sincronização Manual
Para forçar uma re-sincronização completa:
- Abra as configurações do plugin
- Clique em Salvar & Fechar
- Todo o conteúdo não sincronizado será sincronizado automaticamente
6. Verificando a Integração
Verifique a Exibição do Chatbot

- Visite o frontend do seu site Joomla
- Procure pela bolha do chatbot no canto inferior direito
- Clique para abrir a janela de chat
- O chatbot deve carregar com suas configurações configuradas
Verifique o Conteúdo Sincronizado

- Faça login na sua conta AI SmartTalk
- Vá para a seção Knowledge
- Verifique se o seu conteúdo Joomla aparece:
- Os artigos devem ser exibidos com seu texto completo
- Os produtos devem incluir descrições e detalhes
- As categorias devem estar listadas
Teste o Chatbot
- Faça uma pergunta sobre seu conteúdo Joomla
- O chatbot deve responder com informações precisas
- Teste consultas sobre artigos, produtos ou categorias que você sincronizou
7. Comportamento de Sincronização de Conteúdo
O Que é Sincronizado
Artigos:
- Apenas artigos publicados (
state = 1) - Níveis de acesso público ou registrado (
access = 1 ou 5) - Conteúdo completo do artigo, incluindo texto introdutório
Produtos (HikaShop):
- Apenas produtos publicados
- Produtos com estoque (quantidade > 0 ou estoque ilimitado)
- Descrições, preços e detalhes dos produtos
Categorias:
- Apenas categorias publicadas
- Níveis de acesso público ou registrado
- Descrições das categorias