Joomla
Zintegruj AI SmartTalk ze swoją stroną Joomla, aby dodać inteligentnego chatbota i automatycznie synchronizować treści z bazą wiedzy.

1. Wymagania wstępne
Zanim zaczniesz, upewnij się, że masz:
- Aktywne konto AI SmartTalk
- Dostęp administratora do swojej strony Joomla (wersja 6.x)
- Włączone cURL na swoim serwerze
- Dla e-commerce: zainstalowany komponent HikaShop (opcjonalnie)
2. Pobieranie wtyczki
- Zaloguj się na swoje konto AI SmartTalk
- Przejdź do Integracja w głównym menu
- Znajdź sekcję Joomla
- Kliknij przycisk Pobierz, aby zapisać plik ZIP wtyczki na swoim komputerze
3. Instalacja na Joomla

- Zaloguj się do swojego panelu administracyjnego Joomla
- Przejdź do Rozszerzenia > Zarządzaj > Instaluj
- Kliknij na zakładkę Prześlij plik pakietu
- Wybierz plik ZIP AI SmartTalk, który pobrałeś
- Kliknij Prześlij i zainstaluj
- Poczekaj na wiadomość potwierdzającą instalację
4. Konfigurowanie Wtyczki
4.1 Włącz Wtyczkę

- Przejdź do Rozszerzenia > Wtyczki
- Wyszukaj System - AI SmartTalk
- Kliknij nazwę wtyczki, aby otworzyć ustawienia
- Ustaw Status na Włączony
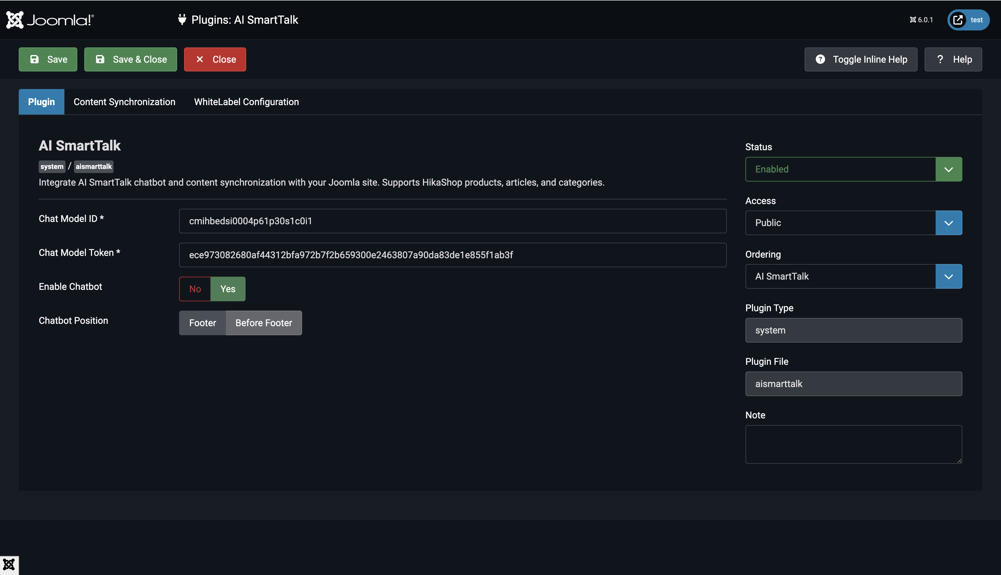
4.2 Wprowadź Poświadczenia API

- W swoim koncie AI SmartTalk przejdź do Integracja > Joomla
- Skopiuj ID Modelu Czatowego i Token Modelu Czatowego
- Wróć do ustawień wtyczki Joomla
- Wklej ID Modelu Czatowego w odpowiednie pole
- Wklej Token Modelu Czatowego w odpowiednie pole
4.3 Wybierz Typy Treści do Synchronizacji

Wybierz, które treści chcesz synchronizować z chatbotem:
- Produkty: Synchronizuj produkty HikaShop (wymaga HikaShop)
- Artykuły: Synchronizuj artykuły Joomla
- Kategorie: Synchronizuj kategorie Joomla
4.4 Skonfiguruj Auto-Synchronizację
- Włącz Auto Sync, aby automatycznie aktualizować swojego chatbota, gdy treść się zmienia
- Gdy jest wyłączone, możesz ręcznie synchronizować z ustawień wtyczki
4.5 Dostosuj Wyświetlanie Chatbota (Opcjonalnie)
- CDN URL: Domyślnie to
https://cdn.aismarttalk.tech(zmień tylko, jeśli używasz wersji z białą etykietą) - Pozycja Iframe: Wybierz, gdzie chatbot ma się pojawić na Twojej stronie
5. Synchronizacja danych
Początkowa synchronizacja
- W ustawieniach wtyczki kliknij Zapisz i zamknij
- Wtyczka automatycznie zsynchronizuje wszystkie opublikowane treści:
- Opublikowane artykuły z publicznym dostępem
- Opublikowane kategorie z publicznym dostępem
- Opublikowane produkty HikaShop z zapasami (jeśli włączone)
Automatyczna synchronizacja
Po skonfigurowaniu wtyczka automatycznie synchronizuje:
- Gdy zapisujesz artykuł: Synchronizuje natychmiast, jeśli jest opublikowany
- Gdy aktualizujesz produkt: Synchronizuje, jeśli jest opublikowany i dostępny w zapasie
- Gdy zmieniasz status: Usuwa z chatbota, jeśli nieopublikowany
Ręczna ponowna synchronizacja
Aby wymusić pełną ponowną synchronizację:
- Otwórz ustawienia wtyczki
- Kliknij Zapisz i zamknij
- Wszystkie niesynchronizowane treści zostaną automatycznie zsynchronizowane
6. Weryfikacja integracji
Sprawdź wyświetlanie chatbota

- Odwiedź frontend swojej strony Joomla
- Poszukaj bąbelka chatbota w prawym dolnym rogu
- Kliknij, aby otworzyć okno czatu
- Chatbot powinien załadować się z Twoimi skonfigurowanymi ustawieniami
Sprawdź zsynchronizowane treści

- Zaloguj się do swojego konta AI SmartTalk
- Przejdź do sekcji Knowledge
- Zweryfikuj, że Twoje treści Joomla są widoczne:
- Artykuły powinny być wyświetlane z pełnym tekstem
- Produkty powinny zawierać opisy i szczegóły
- Kategorie powinny być wymienione
Przetestuj chatbota
- Zadaj pytanie dotyczące swoich treści Joomla
- Chatbot powinien odpowiedzieć dokładnymi informacjami
- Przetestuj zapytania dotyczące artykułów, produktów lub kategorii, które zsynchronizowałeś
7. Zachowanie synchronizacji treści
Co jest synchronizowane
Artykuły:
- Tylko opublikowane artykuły (
state = 1) - Poziomy dostępu publicznego lub zarejestrowanego (
access = 1 or 5) - Pełna treść artykułu, w tym tekst wprowadzający
Produkty (HikaShop):
- Tylko opublikowane produkty
- Produkty z zapasami (ilość > 0 lub nieograniczone zapasy)
- Opisy produktów, ceny i szczegóły
Kategorie:
- Tylko opublikowane kategorie
- Poziomy dostępu publicznego lub zarejestrowanego
- Opisy kategorii
Co jest usuwane
Treść jest automatycznie usuwana z chatbota, gdy:
- Artykuł jest wycofany z publikacji
- Produkt jest niedostępny w magazynie
- Produkt jest wycofany z publikacji
- Kategoria jest wycofana z publikacji
8. Rozwiązywanie problemów
Chatbot nie pojawia się na stronie
- Sprawdź, czy wtyczka jest Włączona
- Zweryfikuj, czy ID modelu czatu jest poprawnie wprowadzone
- Wyczyść pamięć podręczną Joomla: System > Wyczyść pamięć podręczną
- Sprawdź konsolę przeglądarki pod kątem błędów JavaScript
Treść nie synchronizuje się
- Upewnij się, że Automatyczna synchronizacja jest włączona w ustawieniach wtyczki
- Sprawdź, czy treść jest opublikowana i ma publiczny dostęp
- W przypadku produktów, zweryfikuj, czy mają dostępny stan magazynowy
- Sprawdź dzienniki błędów serwera pod kątem problemów z cURL lub połączeniem
Synchronizacja produktów nie działa
- Zweryfikuj, czy HikaShop jest zainstalowany i aktywowany
- Sprawdź, czy produkty są opublikowane i dostępne w magazynie
- Upewnij się, że w ustawieniach wybrano typ treści "Produkty"
Błędy połączenia API
- Zweryfikuj, czy Token modelu czatu jest poprawny
- Sprawdź, czy twój serwer zezwala na wychodzące połączenia HTTPS
- Upewnij się, że rozszerzenie cURL jest włączone w PHP
- Przetestuj łączność API z linii poleceń serwera
9. Deinstalacja wtyczki
Jeśli potrzebujesz usunąć wtyczkę:
- Wtyczka automatycznie przeprowadzi czyszczenie:
- Usunie kolumny śledzenia synchronizacji z tabel bazy danych
- Usunie wszystkie zsynchronizowane treści z AI SmartTalk
- Przejdź do Rozszerzenia > Zarządzaj > Zarządzaj
- Wyszukaj AI SmartTalk
- Zaznacz pole wyboru i kliknij Deinstaluj
10. Podsumowanie
Sukcesywnie:
- Zainstalowałeś wtyczkę AI SmartTalk na Joomla
- Połączyłeś swoją stronę z chatbotem AI SmartTalk
- Skonfigurowałeś automatyczną synchronizację treści
- Dodałeś inteligentnego chatbota do swojej witryny
Twoi odwiedzający mogą teraz uzyskiwać natychmiastowe odpowiedzi na pytania dotyczące Twoich treści, produktów i usług 24/7 za pośrednictwem chatbota zasilanego sztuczną inteligencją.
W celu uzyskania wsparcia skontaktuj się z nami pod adresem contact+support@aismarttalk.tech